Jotform Berichtsgenerator bietet Ihnen alle Werkzeuge, die Sie benötigen, um die Berichte Ihrer Übermittlungsdaten anzupassen. Sie können eine benutzerdefinierte Größe für Ihren Bericht festlegen und die Hintergrundfarbe jeder Seite ändern. Außerdem können Sie Ihren Bericht anpassen, indem Sie Texte, Überschriften, Bilder, Formen und Symbole hinzufügen. Jedes Element, das Sie hinzufügen, können Sie nach Ihren Vorlieben in der Größe ändern, positionieren und gestalten. Die Seite des Jotform Berichtsgenerators verfügt über Anpassungseinstellungen für Layout, Seite und Elemente.
Anpassen der Berichtslayouts
Im Berichtsgenerator klicken Sie auf das Farbroller-Symbol auf der rechten Seite der Seite, um die Layout-Einstellungen zu öffnen. Die Änderungen, die Sie hier vornehmen, beeinflussen das gesamte Layout und den Stil Ihres visuellen Berichts.
Ändern der Abmessungen Ihres Berichts
Standardmäßig sind die Abmessungen Ihres visuellen Berichts auf A4 im Querformat eingestellt. Sie können diese anpassen, indem Sie im Allgemeinen Tab der Layout-Einstellungen die gewünschte Option unter Abmessungen auswählen.
Die Web-Option in den Dimensionseinstellungen zeigt das Dropdown-Menü für Webauflösungen an, mit dem Sie eine Webgröße auswählen können, die Ihren Bericht für die Online-Anzeige optimiert.
Alternativ können Sie die benutzerdefinierte Option in der Dimensionseinstellung auswählen, um spezifische Breiten- und Höhenmaße in Pixeln einzugeben und den Bericht genau an Ihre Größenanforderungen anzupassen.
Pro Tip
Das Schlosssymbol befindet sich zwischen den Feldern, in denen Sie manuell bestimmte Breiten- und Höhenmaße eingeben können. Es ist standardmäßig gesperrt, um das Seitenverhältnis beizubehalten. Klicken Sie darauf, um es zu entsperren und die Maße unabhängig voneinander anzupassen.
So fügen Sie das Jotform Branding in Ihren Bericht ein
Sie können die Einstellung Jotform Branding anzeigen im Allgemein-Tab auf An oder Aus schalten, um das Jotform Branding auf jeder Folie Ihres Berichts anzuzeigen oder auszublenden.
Siehe auch: Wie Sie das Jotform Branding entfernen.
Ändern des Folienhintergrunds
Im Stil-Tab der Layout-Einstellungen können Sie die Hintergrundfarbe Ihrer Folien ändern, indem Sie einen Farbnamen im Hintergrundfarbe-Einstellung eingeben. Sie können auch das erscheinende Farbauswahlwerkzeug verwenden, um eine Farbe auszuwählen oder deren Hexadezimal– oder RGB-Codes einzugeben. Dies hilft Ihnen, ein einheitliches Erscheinungsbild zu bewahren, das zu Ihrer Marke oder Ihrem Projekt passt.
Anpassen der Farben von Datenreihen
Sie können die Farben der Datenreihen in Ihren Diagrammen ändern. Dadurch können Sie wichtige Informationen hervorheben und Ihre Datenpunkte hervorstechen lassen, was es erleichtert, Trends, Korrelationen oder Vergleiche zu zeigen. Klicken Sie im Reiter Stil der Layout-Einstellungen auf die aktuelle Farbpalette, um alle verfügbaren Farbpaletten anzuzeigen, die Sie für Ihre Diagramme auswählen können.
Die Paletten im Abschnitt Standard-Paletten der Einstellung Diagramm-Farbpalette bieten ausgewogene, vorgefertigte Farbkombinationen, die sorgfältig ausgewählt wurden, um gut zusammenzupassen. So sehen Ihre Diagramme mit harmonierenden Farben großartig aus, ohne dass Sie jede einzelne Farbe selbst auswählen müssen.
Sie können eine andere Farbpalette anwenden, indem Sie auf eine nicht ausgewählte Palette oder das Drei-Punkte-Symbol daneben klicken und dann Palette verwenden aus dem Menü auswählen. Ihre gewählte Palette wird im Diagramm-Farbpaletten-Einstellung markiert und hervorgehoben.
Note
Die Farbpalette, die Sie in den Layout-Einstellungen des Berichtserstellers festlegen, wird automatisch auf jedes Diagramm in Ihrem Bericht angewendet, das keine spezifische Palette in seinen Einstellungen hat.
Wenn Sie den Farben Ihrer Diagramm-Datenreihen eine persönliche Note verleihen möchten, können Sie eine neue Farbpalette anpassen oder eine bestehende bearbeiten. Mit der Palette hinzufügen-Schaltfläche am unteren Rand der Diagramm-Farbpaletteneinstellung können Sie eine neue benutzerdefinierte Palette erstellen, die mit nur vier Standardfarben beginnt, alle in #EFEFF6. Dies ist der einfachste Weg, um von Grund auf neu zu beginnen. Sie können diese Farben behalten, aktualisieren oder entfernen, um sie an Ihre Vorlieben anzupassen, anstatt eine bestehende Palette zu modifizieren.
Andererseits ermöglicht Ihnen die Bearbeiten-Option im Menü der Palette, eine benutzerdefinierte Palette zu ändern. Wenn Sie diese Option im Menü einer Standardpalette auswählen, wird sofort eine benutzerdefinierte Kopie dieser Palette erstellt. Diese Vorgehensweise bietet Ihnen ein fertiges Set an Farben, sodass Sie nur ein paar Farbtöne ändern müssen, um Ihre Anforderungen zu erfüllen, während das ursprüngliche Aussehen erhalten bleibt.
Note
- Sie können so viele benutzerdefinierte Paletten erstellen, wie Sie möchten – es gibt keine Begrenzung.
- Neue benutzerdefinierte Paletten werden oben in der Liste des Abschnitts Benutzerdefinierte Paletten angezeigt.
- Benutzerdefinierte Farbpaletten für Diagramme in den Layout-Einstellungen stehen auch in den individuellen Diagrammeinstellungen zur Auswahl.
Wenn Sie auf die Schaltfläche Palette hinzufügen oder die Bearbeitungsoption klicken, wird die neue oder benutzerdefinierte Palette automatisch auf die Datenreihe Ihrer Diagramme angewendet und die Einstellungen für benutzerdefinierte Paletten geöffnet, in denen Sie die Farben aktualisieren und neuanordnenn können.
Farben zur Palette hinzufügen. Sie können Ihrer Farbpalette neue Farben hinzufügen, indem Sie aufdie Hinzufügen– Option hinzufügen-Schaltfläche am unteren Rand der Benutzerdefinierten Paletteneinstellungen klicken. Die neue Farbe wird #EFEFF6 sein und als letzte in der Palette erscheinen.
Note
Sie können einer Farbpalette unbegrenzt Farboptionen hinzufügen.
Ändern der Palettenfarben. Wenn Sie auf eine Farboption oder das Tintentropfen-Symbol klicken, das beim Darüberfahren rechts erscheint, öffnet sich das Farbauswahlwerkzeug. Damit können Sie eine andere Farbe auswählen oder eingeben.
Pro Tip
Doppelklicken Sie auf den hexadezimalen Farbcode im Abschnitt Benutzerdefinierte Palette, um ihn zu ändern.
Farben in der Palette neu anordnen. Sie können das Ziehen-Symbol links neben einer Farboption anklicken und halten, um die Farbe zu greifen. Dann ziehen Sie sie an die gewünschte Position, um die Farben in der Palette zu arrangieren.
Farben aus der Palette entfernen. Um eine Farbe zu löschen, können Sie auf das Mülleimer-Symbol klicken, das rechts neben einer Farboption erscheint, wenn Sie mit der Maus darüberfahren. Die Farbe wird beim Klicken gelöscht.
Note
- Alle Farben, die Sie in einer ausgewählten Palette hinzufügen, ändern, neu anordnen oder entfernen, werden sofort in Ihren Diagrammen angezeigt, sodass Sie die Aktualisierungen in Echtzeit sehen können. Dies erleichtert es, die Farben anzupassen, damit sie zu Ihren Diagrammen passen und das gewünschte Design erreicht wird.
- Wenn Sie alle Farben in einer Palette löschen, werden die Datenreihen Ihrer Diagramme standardmäßig schwarz angezeigt.
Sie können die Duplizieren-Option im Menü der Palette wählen, wenn Sie eine benutzerdefinierte Kopie einer Palette erstellen möchten, ohne deren Farben sofort auf Ihre Diagramme anzuwenden. Die duplizierten Paletten finden Sie im Abschnitt Benutzerdefinierte Paletten, den Sie später bearbeiten und verwenden können.
Wenn Sie die Löschen-Option im Menü einer benutzerdefinierten Palette auswählen, wird diese sofort gelöscht. Das Löschen von benutzerdefinierten Paletten kann dazu beitragen, Ihren Arbeitsbereich organisiert zu halten und es einfacher zu machen, die Paletten zu finden und zu verwalten, die Sie tatsächlich verwenden. Auch wenn es keine Begrenzung für die Anzahl der Paletten gibt, die Sie erstellen können, kann das Entfernen ungenutzter oder veralteter Paletten Ihren Arbeitsablauf vereinfachen und Unordnung reduzieren.
Note
- Sie können Paletten nur im Bereich Benutzerdefinierte Paletten in den Diagrammfarbeneinstellungen löschen.
- Wenn Sie eine ausgewählte Palette löschen, wird die erste Palette im Abschnitt Standardpaletten ausgewählt.
Anpassen von Tooltip-Themen und Daten
Tooltips zeigen zusätzliche Informationen an, wenn Sie mit der Maus darüberfahren.
Sie können Tooltips in den Layouteinstellungen aktivieren/deaktivieren und die Datenanzeige anpassen.
Folieneinstellungen
Die Standard-Hintergrundfarbe einer Berichtsseite ist Weiß (#FFFFFF). Sie können die Hintergrundfarbe jeder Seite Ihres Berichts im Abschnitt SEITENSTIL der Folieneinstellungen anpassen. Die Seiteneinstellungen sind zugänglich, indem Sie auf das Symbol auf der rechten Seite jeder Seite klicken.
Im Abschnitt ELEMENTE der Seiteneinstellungen finden Sie die Ebenen, in denen Sie ein Element in Ihrem Bericht ausblenden können, indem Sie es in der Liste deaktivieren. Sie können auch die Reihenfolge der Ebenen jedes Elements durch Ziehen ändern. Eine Möglichkeit, diese Funktion sinnvoll zu nutzen, ist das Hinzufügen von Wasserzeichen zu Ihren Diagrammen.
Elementeinstellungen
Es gibt verschiedene Arten von Element-Einstellungen, da es unterschiedliche Arten von Elementen gibt, die dem Bericht hinzugefügt werden können. Die Element-Einstellungen öffnen sich, wenn Sie auf das Zahnradsymbol auf der rechten Seite des ausgewählten Elements klicken.
1. Grundlegende Elemente
Texteinstellungen: Neben den (1) Bearbeitungswerkzeugen, die dieses Element besitzt, können auch die Schriftart und die Deckkraft über die (2) Einstellungen angepasst werden.
Kopfzeileneinstellungen: Das Kopfzeilenelement besteht aus drei Teilen: (1) Kopfzeile, (2) Linie und (3) Unterkopfzeile.
Jeder Abschnitt kann unter dem entsprechenden Tab in den Kopfzeileneinstellungen angepasst werden.
Bildeinstellungen: Der Jotform Berichtsgenerator ermöglicht es Ihnen, ganz einfach ein Unternehmenslogo zu Ihrem Bericht hinzuzufügen. Es gibt drei Möglichkeiten, ein Bild in Ihren Bericht einzufügen.
(1) Upload-Tab: Laden Sie eine Bilddatei direkt von Ihrem Computer hoch.
(2) Mein Bild-Tab: Verwenden Sie ein Bild, das Sie zuvor in Ihrem Jotform Konto hochgeladen haben.
(3) URL-Tab eingeben: Fügen Sie den Link zu Ihrem Bild hinzu.
Formeinstellungen: Sie können Ihrem Bericht fünf verschiedene Formtypen hinzufügen (Rechteck, Ellipse, Linie, Dreieck, Stern).
Jeder Formtyp, mit Ausnahme der Linie, verfügt über unterschiedliche Anpassungseinstellungen für Füllung, Rand und Größe.
Abgerundete Ecken sind eine Einstellung, die nur für den Rechteck-Formtyp verfügbar ist.
Der Linientyp hingegen verfügt über eigene Einstellungen für Stil, Größe, Richtung, Farbe und Deckkraft. Der Linientyp kann als Trennlinie im Bericht verwendet werden.
Icon-Einstellungen: Es stehen viele Icons zur Auswahl. Die Icons sind in Kategorien unterteilt und es gibt eine Suchleiste unter der Kategorie “Stern”, die Ihnen hilft, das gewünschte Icon leicht zu finden.
Unter dem Reiter ‘Stil’ der Icon-Einstellungen können Sie die Farbe, Deckkraft und Größe eines Icons ändern.
Rastereinstellungen: Das Rasterelement bietet Ihnen die Möglichkeit, Ihre Formulareinträge in einer Tabelle darzustellen, wobei jedes Feld in einer eigenen Spalte angezeigt wird. In den Einstellungen können Sie die Felder auswählen oder abwählen, um festzulegen, welche Sie in die Tabelle aufnehmen möchten. Sie können die Reihenfolge der Spalten ändern, indem Sie die Felder in den Einstellungen per Drag-and-Drop verschieben. Außerdem können Sie die wichtigsten Felder oben anheften, indem Sie auf das Stecknadel-Symbol rechts neben jedem Feld klicken. Wenn Sie den Feldnamen in den Einstellungen einmal oder doppelt anklicken, können Sie die Spaltenüberschriften nach Ihren Wünschen umbenennen.
Die Breite jeder Spalte in der Tabelle kann ebenfalls angepasst werden. Bewegen Sie den Mauszeiger über die Linie, die die Spaltenüberschriften trennt, bis sich der Mauszeiger in einen Doppelpfeil verwandelt. Klicken und halten Sie die Maustaste gedrückt, um die Spaltenbreite anzupassen, und lassen Sie sie los, sobald Sie die gewünschte Breite erreicht haben.
2. Berichtselemente (Diagramm)
Die Diagrammeinstellungen bestehen aus drei Registerkarten: Allgemein, Daten und Stil.
Unter dem Allgemein-Tab können Sie Folgendes einstellen:
(1) Diagrammtitel, der standardmäßig der Name des Feldes in Ihrem Formular ist.
(2) Zusammenfassung der Formulareinsendungen oder die Gesamtanzahl der Einträge.
(3) Diagrammtyp, der vorschlägt, welches Diagramm am besten zu der Option in Ihrem Feld passt.
(4) Metrik für Ihr Diagramm.
(5) Diagramm, Legende oder Tabellenraster für Ihr Diagramm.
Verschiedene Diagrammtypen: Basis, Text, Donut, Kreis, Säulen, Balken und Linie.
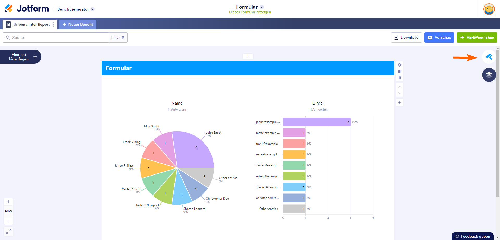
Das grundlegende Diagramm zeigt die Option mit den meisten Antworten. Es zeigt auch, wie oft die Option ausgewählt wurde und den prozentualen Anteil basierend auf der Gesamtanzahl der erhaltenen Antworten.
Textgitter zeigt die Anzahl der Antworten, die Sie für denselben Feldeintrag erhalten haben. Diese Option ist für das Namensfeld, das E-Mail-Feld oder andere Texteingabefelder gedacht. Zum Beispiel zeigt das Diagramm unten, dass das Formular 9 von 11 Antworten mit John Smith im Namensfeld erhalten hat.
Das Liniendiagramm steht nur für Zahlungsfelder in Formularen zur Verfügung. Es verwendet Linien, um einzelne Datenpunkte zu verbinden, die die Gesamtanzahl der Käufe über einen bestimmten Zeitraum anzeigen.
Balkendiagramme bieten die Möglichkeit, die Breite des Textes einer Option durch Ziehen zu vergrößern. Wenn der Doppelpfeil-Cursor erscheint, während Sie über den rechten Rand der Textoptionen fahren, klicken und ziehen Sie nach rechts, um die Breite zu erhöhen und den gesamten Text der Optionen im Diagramm sichtbar zu machen.
Tabellenansicht umschalten zeigt die Anzahl der Antworten für jede Option und deren prozentualen Anteil im Vergleich zu den anderen Optionen in Tabellenform an, während der Legenden-Umschalter die Optionen nebeneinander auflistet. Das einfache Diagramm verfügt nicht über die Option des Legenden-Umschalters.
Im Tab Daten legen Sie fest, welche Details und Optionen im Diagramm enthalten sein sollen. Hier können Sie auch die Daten sortieren, einschränken und das Aussehen jeder Option anpassen.
DIAGRAMMOPTIONEN
Option Name: Umschalten, um den Namen jeder Daten anzuzeigen.
Antwortwert: Umschalten, um die Gesamtzahl für jede Datenkategorie anzuzeigen.
Prozentsatz des Gesamtwerts: Aktivieren Sie diese Option, um den Prozentsatz für jedes Datum anzuzeigen.
Prozentwerte runden: Aktivieren Sie diese Option, um die Prozentwerte in den Daten zu runden.
Die Optionen, die in diesem Abschnitt angezeigt werden, hängen vom ausgewählten Diagrammtyp ab.
Antworten anzeigen ist eine Einstellung unter dem Daten-Tab, die nur für den Diagrammtyp Textgitter verfügbar ist. Sie bezieht sich auf die Antwortenspalte der Textgitter-Tabelle.
OPTIONSEINSTELLUNGEN
Farbpalette
Ähnlich wie die Einstellung für die Diagramm-Farbpalette unter dem Stil-Tab der Layout-Einstellungen, ermöglicht Ihnen auch diese Option, die Farben der Diagrammoptionen als Gruppe zu ändern. Im Gegensatz zur Einstellung in den Layout-Einstellungen, ändert diese Einstellung jedoch nur die Farben der Optionen in einem einzelnen Diagramm. Die in dieser Einstellung ausgewählte Farbpalette überschreibt die in den Layout-Einstellungen ausgewählte Diagramm-Farbpalette.
Diese Einstellung ist standardmäßig auf die ausgewählte Farbpalette für Diagramme in den Layout-Einstellungen gesetzt. Sobald Sie in dieser Einstellung eine andere Farbpalette auswählen, wird ein Button verfügbar, mit dem Sie zur in den Layout-Einstellungen des Berichts festgelegten Standard-Farbpalette für Diagramme zurückkehren können.
Optionslimit
Standardmäßig ist diese Einstellung auf null (0) gesetzt, und alle Optionen werden im Diagramm und im Abschnitt Datenreihenfolge angezeigt. Wenn Sie eine Zahl eingeben, die größer ist als die Gesamtanzahl der Optionen, die ein Diagramm hat, werden ebenfalls alle Optionen in diesem Diagramm und im Abschnitt Datenreihenfolge angezeigt. Zum Beispiel, wenn ein Diagramm 5 Optionen hat, können Sie es auf 6 oder höher setzen, um alle Optionen anzuzeigen.
Wenn Sie den Wert auf eine Zahl ändern, die kleiner oder gleich der genauen Anzahl der Optionen eines Diagramms ist, werden zuerst die wichtigsten Optionen angezeigt. Dabei wird die Anzahl der Optionen auf weniger als 1 gesetzt, um Platz für die Option \”Andere Einträge\” zu schaffen. Ein Beispiel: Ein Diagramm mit insgesamt 4 Optionen (a, b, c, d) und einem gesetzten Optionslimit von 9 zeigt die beiden wichtigsten Optionen (a, b) sowie eine Option \”Andere Einträge\” an, die die verbleibenden Optionen (c, d) im Diagramm und im Abschnitt Datenreihenfolge repräsentiert. Mit anderen Worten, die Option \”Andere Einträge\” stellt die Gesamtdaten aller Optionen dar, die nicht aufgrund der in dieser Einstellung festgelegten Zahl angezeigt werden.
Sortieren nach
Unter dieser Einstellung stehen Ihnen fünf Optionen zur Verfügung:
Standard sortiert die Optionen im Diagramm basierend auf der Reihenfolge, in der die Optionen im Formular erscheinen.
Antworten (absteigend) sortiert die Optionen basierend auf der Anzahl der Antworten von hoch nach niedrig.
Antworten (von niedrig bis hoch) sortiert die Optionen basierend auf der Anzahl der Antworten von niedrig nach hoch.
Alphabetic will sort the options in alphabetical order.
Custom will sort the options based on how you arranged it in the Data Order section of the Data tab.
Datenreihenfolge-Sektion
Diese Sektion, die sich am unteren Ende der Sortieren-nach-Option befindet, ermöglicht es Ihnen, eine Option ein- oder auszublenden, die Farbe jeder Option zu ändern und die Reihenfolge der Optionen in einem Diagramm manuell zu arrangieren.
Optionen anzeigen/ausblenden: Sie können die Option aktivieren/deaktivieren, um sie im Diagramm anzuzeigen oder auszublenden.
Farbe einer Option ändern: Um einer Option individuell eine Farbe zuzuweisen, können Sie darauf klicken oder das Farbauswahl-Icon (Wassertropfen) rechts neben der Option verwenden. Wenn Sie die Farbe der Option hier individuell ändern, wird dies die im Diagramm unter ‘Chart Settings’ festgelegte Farbpalette überschreiben, aber nicht die Farbpalette des Berichts unter ‘Layout Settings’ beeinflussen.
Optionen neu anordnen: Klicken und halten Sie das Symbol mit den 6 Punkten links neben einer Option, um diese zu ziehen. Lassen Sie die Maustaste los, um die Farboption an der gewünschten Stelle abzulegen. Sobald Sie die Reihenfolge der Optionen ändern, wird dies als benutzerdefinierte Option in den Sortieren nach-Einstellungen festgelegt.
Die Option ‘Andere Einträge’ ist standardmäßig auf die Farbe Grau eingestellt und an letzter Stelle positioniert. Sie können die Anordnung ändern und die Farbe dieser Option anpassen, jedoch nicht die Reihenfolge oder die Farbe der einzelnen vertretenen Optionen. Welche Optionen sie vertritt, können Sie einsehen, indem Sie im Dropdown-Menü rechts neben der Option klicken.
Der Stil-Tab ist der Bereich, in dem Sie das Erscheinungsbild der Details in einem Diagramm anpassen können. Er besteht aus zwei Abschnitten: Titelstil und Diagrammstil.
Titelstil. In diesem Abschnitt können Sie die Schriftart des Diagrammtitels, seine Größe, Farbe, den Stil (fett, kursiv, unterstrichen) und die Ausrichtung ändern.
Diagrammstil. In diesem Abschnitt können Sie die Schriftart, Schriftgröße und Farbe der Textdetails im Diagramm ändern.
(1)Die Primärfarbe bezieht sich auf die Optionsbeschriftungen und die Legende der Diagrammtexte.
(2)Die Sekundärfarbe bezieht sich auf die Zusammenfassung der Formulareingaben und den Prozentsatz der gesamten Texte.
Hintergrund anzeigen. Schalten Sie den Schalter ‘Hintergrund anzeigen’ ein, um die Hintergrundfarben Ihres Diagramms, die Hintergrundopazität zu ändern und die Ecken Ihres Diagramms abzurunden.













































Kommentar abschicken: